TradingView 警报是在市场达到您的自定义条件时触发的即时通知。本文详细介绍了如何通过 TradingView 设置警报,以便在 Bybit 网页端和 App 端实时接收推送通知。
注意:
-
用户须升级至 TradingView Essential 后才能使用警报功能。
-
请勿对外分享您的Webhook URL,因为这可能将导致您收到诈骗讯息。
-
所有的 TradingView 警报仅根据用户的设置发送。
第 1 步:通过以下两种方式之一获取您的 Bybit Webhook URL:
-
通过图表右上方的 TradingView 警报
-
点击图表右上角的 TradingView 警报。

-
TradingView 警报窗口随即出现。点击设置 TradingView 警报,然后点击复制 URL 获取 Bybit Webhook URL。

-
通过账户和安全下的 TradingView 警报
-
点击复制 URL 获取 Bybit Webhook URL。
-
点击导航栏右侧的个人资料图标,然后点击账户和安全进入账户和安全页面。接下来,选择 TradingView 警报。

温馨提示:请务必在警报消息框中复制粘贴我们的模板 — 交易所={{exchange}}, 代码={{ticker}}, 价格:{{close}}, [可选消息的接收位置] — 以便及时收到 TradingView 警报消息。否则,您的 TradingView 警报可能会发送至未知选项卡下。

其他选项卡:如果您使用其他交易所的图表进行绘图,您的警报可能会发送至其他选项卡下,此处将显示其他交易所的策略警报。
未知选项卡:如果您未在消息框中填写“交易所={{exchange}}”,则警报可能会发送至未知选项卡下。
第 2 步:通过 Bybit Webhook URL 在 TradingView 上设置价格、指标和自定义图表警报。
-
价格警报
-
在导航栏中点击警报。
-
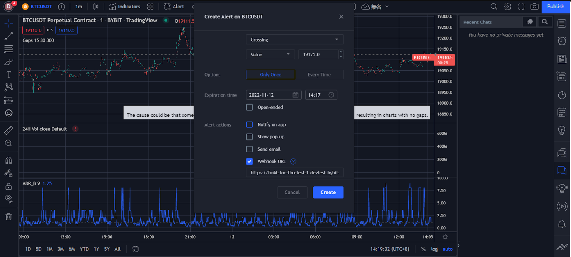
在创建警报窗口中设置您的警报偏好,包括触发价格、触发频率、到期时间、通知方式、消息显示等。
-
确保您输入的所有信息均正确无误,然后点击创建。

您已成功创建价格警报。
您可以在 TradingView 页面右侧的警报下查看警报历史记录。要编辑参数或删除警报,请在相应警报栏中点击设置或移除图标进行处理。

-
指标警报
-
点击指标栏右侧的三点状图标,然后选择添加指标/策略。
-
在导航栏中点击指标。

-
在创建警报窗口中设置您的警报偏好,包括触发条件、到期时间、通知方式、消息显示等。

-
确保您输入的所有信息均正确无误,然后点击创建。
您已成功创建指标警报。
您可以在 TradingView 页面右侧的警报下查看警报历史记录。要编辑参数或删除警报,请在相应警报栏中点击设置或移除图标进行处理。

-
自定义图表警报
-
选择左侧的趋势线图标来绘制趋势线和通道等。

-
右键点击绘制的趋势线或通道,然后点击为延长线添加警报。

-
在创建警报窗口中设置您的警报偏好,包括触发条件、到期时间、通知方式、消息显示等。

-
确保您输入的所有信息均正确无误,然后点击创建。
您可以在 TradingView 页面右侧的警报下查看警报历史记录。要编辑参数或删除警报,请在相应警报栏中点击设置或移除图标进行处理。
您已成功创建自定义图表警报。

警报消息将推送至您的 Bybit 账户,便于您在 Bybit 网页端或 App 端交易时实时收到推送通知。
Bybit 网页端:您可以在 Bybit 交易页面右下角的 TradingView 警报(公告中心内)中查看警报详情。

Bybit App:设置的 TradingView 警报被触发后,您将立即收到推送通知。

TradingView 警报设置完毕后,您将在 App 和网页端实时收到警报通知。
