資金費用是Bybit確保最新市場價格始終錨定全球現貨價格的主要機制,類似於在現貨槓桿交易裏持有倉位的利息。
在 Bybit:
- 買方和賣方之間在每個資金間隔* 結束後會交換資金費用。以8小時的資金間隔為例,資金費用將在12AM UTC, 8AM UTC, 與 4PM UTC產生。
- 如果資金費率為正,多倉將支付資金費用給空倉。反之,如果資金費率為負,空倉將支付資金費用給多倉。
- 交易者只有在這三個時間點持有倉位才需要支付或收取資金費用。
- 如果交易者在指定的資金時間戳前平倉,就無需支付/獲取任何資金費。
- 所支付的資金費用將從交易者的可用餘額扣除。當交易者沒有足夠的可用餘額時,資金費用將從倉位保證金扣除。這時候,強平價格講因資金費用的扣除而越來越接近標記價格,從而提高強平風險。
- 當您的倉位保證金不足以維持資金費用時,您可能會看到倉位保證金為負數。這種情況下沒有觸發強平是因為倉位有足夠的未結盈利維持倉位。我們建議您增加可用餘額以降低風險。
- 每個交易對都有自己的資金時間間隔和資金費率限制。
在市場大幅波動期間,Bybit可能會暫時調整資金費率上下限,以促使永續合約價格回歸合理區間。 如需查看當前的資金時間間隔或資金費率限制,請造訪此處。
免責聲明
基於資金費用結算的複雜性,系統需要幾秒鐘的時間來結算平臺上所有買賣雙方的資金費用。有鑒於此,請注意,在資金時間戳前後5秒內開倉或平倉,並不保證其在規定的資金時間戳記內一定收取/避免支付資金費用。 Bybit不會對此類事件提供任何補償,因為交易對手也將收到/支付資金費用。
資金費用計算
反向合約

資金費用計算如下:
資金費用 = 倉位價值 * 資金費率
倉位價值 = 合約數量/標記價格
舉例
交易者 A 持有10,000 BTCUSD合約的多單,而在資金費用互換的時間戳當下的標記價格是 8,000 USD,當前的資金費率為 0.01%。
首先計算倉位價值:
倉位價值 = 合約數量/標記價格
倉位價值 = 10,000/8,000 = 1.25 BTC
之後計算資金費用:
資金費用 = 倉位價值 * 資金費率
資金費用 = 1.25 BTC x 0.01% = 0.000125 BTC
由於資金費率為正(0.01%),多倉將支付資金費用給空倉。所以,交易者 A 將需支付 0.000125 BTC的資金費用,而持有相同合約數量的賣方將能收到0.000125BTC的資金費用。
USDT合約

以上面的截圖為例,多倉持有者需要向空倉持有者支付0.01%的資金費用。
費用計算方法如下:
資金費用=倉位價值x資金費率
倉位價值=合約數量x標記價格
舉例
交易者A持有10個BTC合約的多倉倉位,此時標記價格為8,000 USDT,當前資金費率為0.01%。
首先,讓我們計算倉位價值:
倉位價值= 10 x 8000 = 80,000 USDT
利用倉位價值,我們可以計算出資金費用:
資金費用= 80,000 x 0.01%= 8 USDT
由於資金費用為正(0.01%),多倉持有者必須向空倉持有人支付這筆費用。因此,交易者A必須支付8 USDT的資金費用,而持有相同數量合約的空倉持有者將獲得8 USDT。
USDC 永續合約

以上方快照中 0.01% 的資金費率為例。在資金費用時間戳所示時間,多倉持有者需要向空倉持有者支付 0.01% 的費率。
資金費用計算如下:
資金費用 = 倉位價值 × 資金費率
倉位價值 = 合約數量 × 標記價格
例子
交易者 A 持有 10 BTC 多倉合約,於資金費用時間戳所示時間,其標記價格為 5 萬美元,當前資金費率為 0.01%。
首先,計算倉位價值:
倉位價值 = 10 × 50,000 = 500,000 USDC
得到倉位價值後,計算資金費用:
資金費用 = 500,000 × 0.01% = 50 USDC
由於資金費率為正值(0.01%),則多倉持有人須向空倉持有人支付費用。因此,交易者 A 須支付 50 USDC 資金費用,而持有相同合約數量的空倉持有者則將收取 50 USDC。
如何查看您的資金費用記錄
您可以從統一交易帳戶 (UTA) 的交易記錄和交易日誌中查看您的資金費用記錄。
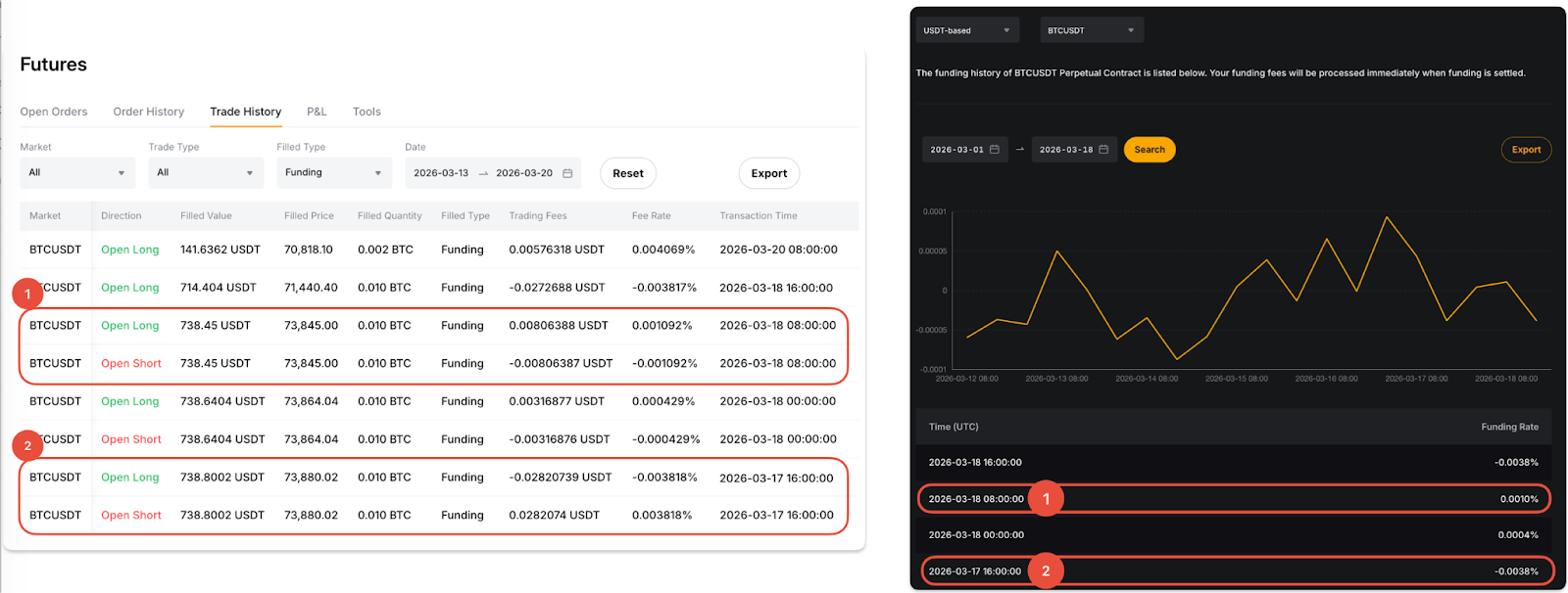
透過交易歷史
從導覽列中的訂單下拉式選單中,選擇統一交易帳戶 → 合約 → 交易歷史。接下來,將成交類別列設定為資金費用,以查看資金費率和資金費用。
請注意,當您看到正費用時,這表示您已支付了資金費用,而負費用意味著您收到了資金費用。

通過交易日誌
導航到 UTA 交易日誌,並從可用選擇中篩選交易類型到資金費率結算。在“資金”欄中,您可以查看每個資金間隔內支付或收取的資金費用。

